TiDB之Prometheus
如果您需要100%的准确性,例如按请求计费,普罗米修斯不是一个好选择,因为收集的数据可能不够详细和完整。在这种情况下,您最好使用其他系统来收集和分析计费数据,并使用普罗米修斯进行其余的监控。
一、prometheus 特性定义
依据 Prometheus 官网的定义,Prometheus 是一个开源的、系统监控及警报的工具包。具有如下特点:
- 多维时序数据: Prometheus 以时间序列为基础,通过追加键值对标识的方式,实现了多维度的数据模型。
- 查询语句支持: Prometheus 支持 PromQL 允许对时间序列数据切片计算,以便生成图表、表格、警报。PromQL 与 SQL 类似,同属声明式查询语言,Prometheus 提供了多种函数完成,时序数据的聚合,如:rate、irate、delta 等等。
- 可视效果美观: Prometheus 支持多种的可视化模式,如:内置的 Dashboard 浏览器或集成 Grafana 等。
- 存储方式高效: Prometheus 以自定义格式将时间序列存储在内存及本地磁盘,缩放通过分片和联合实现。自 v2 以后,Prometheus 实现了类似于 LSM 数据库的 Block、WAL、Compaction 等结构,极大避免随机读、随机写,加快读写速率。
- 部署操作简单: Prometheus 用 Go 编写,每台服务器仅依赖本地存储,独立于可靠且易于部署。
- 告警系统精确: Prometheus 的警报是依据 PromQL 定义,alertManager 处理来处理是否告警。
- 多客户端支持: Prometheus 支持十多种语言客户端库,允许轻量化检测服务,自定义库易于实现。
- 三方集成众多: Prometheus 可以轻松连接第三方 exporter 数据。如:系统信息、Docker、HAProxy、JMX 等指标。TiDB 监控系统中就引用了 Node_exporter、Blackbox_exporter 等三方开源 exporter 监控操作系统、网络运行情况。
二、prometheus 逻辑结构
Time Series Data
Data Schema : idnetifier -> (t0, v0),(t1, v1),(t3, v3)...
Prometheus Data Model : <metric name{<label name>=<label value>, ...}
Typical set of identifiers : | Merics Name | Labels | Timestamp | Sample Value |
|---|---|---|---|
| {name}="" | @143417561287 | 94934 | |
| {name}="" | @143417561287 | 94934 | |
| {name}="" | @143417561287 | 94934 |

Prometheus Metric 配合 Label 会分拆成有限个指标,反映成二维平面上的点,在运算时通过取 交集 或 并集 实现 Metric 的聚合。每个指标点随时间的增加指标值的变化情况会保存在一个文件中,实现了并行读、写极大,提高了性能。
三、prometheus 时间过滤
瞬时向量过滤器 : 指定时间戳内,选择一组标签的时间序列和对应的单个样本值;
如:tidb_server_handle_query_duration_seconds_bucket{tidb_cluster="$tidb_cluster",type="select"} ,表示 TiDB 中 tidb_server_handle_query_duration_seconds 指标在 tidb_cluster 和 type 的标签组合下, 获取当前时间的瞬时样本值。
区间向量过滤器 : 通过 [] 定义指标时间范围,获取 瞬时向量过滤器 所有时间范围内该指标的单个样本值;
如:tidb_server_handle_query_duration_seconds_bucket{tidb_cluster="$tidb_cluster",type="select"} ,表示 TIDB 中 tidb_server_handle_query_duration_seconds_bucket 指标在时间范围内的所有值。
时间位移操作 : 通过 offset 指定自当前时刻起向后偏移的时长;
如:tidb_server_handle_query_duration_seconds_bucket offset 5m ,表示 TIDB 中 tidb_server_handle_query_duration_seconds_bucket 指标 5 min 之前那个时刻的瞬时值。
四、prometheus 聚合操作
以由 Label 为 instance、job、le、sql_type 组合构成的 tidb_server_handle_query_duration_seconds_bucket Metric 为例;
{
name = "tidb_server_handle_query_duration_seconds_bucket", # Metric Name : __name__
instance = "172.16.6.155:10080", # Label : instance
job = "tidb", # Label : job
le = "+Inf", # Label : le
sql_type = "Select" # Label : sql_type
} 假设取 tidb_server_handle_query_duration_seconds_bucket { instance = "172.16.6.155:10080" , sql_type = "Select" , le = "+Inf" } [2m] 的瞬时值。第一步,从 prometheus 存储中截取对应时段的数据后对数据结果倒排重构。第二步,取各文件结果交集得出 Metric 在 2min 内的所有值。
注意: 第一步倒排的目的是为了实现,在有序数组下的快速归并查找,是基于性能层面考虑的操作。

在 Prometheus Dashboard 中汇聚结果,如下图所示。

五、prometheus 指标类型
依据 promehteus 官网介绍 指标类型仅存在于 client 端,在 server 端不区分指标类型,均视为无序时序数据。那么为什么要区分不同指标类型呢? --> "待解释"
TiDB 中封装 Prometheus 后,数据流转如下图所示;

5.1 Counter
Counter 类型表示样本数据单调递增,即只增不减,除非监控系统发生了重置。例如:sql statement operation per second。
5.2 Gauge
Gauge 类型表示样本数据可以任意变化的指标,即可增可减。例如:tikv region 的数量;
5.3 Histogram
Histogram 类型在一段时间范围内对数据进行采样,将其记入自定义配置的 bucket 中,后续可通过制定区间对筛选数据、统计样本数量,最后呈现出直方图的表现形式。
5.4 Summary
Summary 与 Histogram 的功能类似,表示一段时间内的数据样本结果,区别体现在计算分位数时 summary 直接基于 client 端存储的样本数据计算出百分位结果值,待 prometheus 定期 pull 数据时存储百分位结果值。而 Histogram 则是将存储的样本数据存储到 prometheus 中。
注意:根据 Breezewish 在 TiKV 源码解析系列文章(三)Prometheus(上) 中介绍的 “rust-prometheus 库目前还只实现了前三种。TiKV 大部分指标都是 Counter 和 Histogram,少部分是 Gauge” ,可以发现 rust prometheus client 并没有实现 summary 类型,并且在 tikv 中主要是用其他三种类型。Summary 类型在 rust prometheus client doc 只有对应的 protocol type 定义,而没有对应的 struct 实现。
六、prometheus 聚合函数
6.1 Rate
从代码看 Rate 函数内部调用 extrapolatedRate 计算,经过简化后代码如下;
func extrapolatedRate(vals []parser.Value, args parser.Expressions, enh *EvalNodeHelper, isCounter, isRate bool) Vector {
ms := args[0].(*parser.MatrixSelector)
vs := ms.VectorSelector.(*parser.VectorSelector)
var (
samples = vals[0].(Matrix)[0] // 样本监控数据
rangeStart = enh.Ts - durationMilliseconds(ms.Range+vs.Offset) // 样本开始时间
rangeEnd = enh.Ts - durationMilliseconds(vs.Offset) // 样本终止时间
)
resultValue := samples.Points[len(samples.Points)-1].V - samples.Points[0].V// 终止时间样本数据减开始时间样本数据
if isCounter {
var lastValue float64 // Counter 类型会循环时间区间内数据
for _, sample := range samples.Points { // ,如果下一个值比上一个值大,说明发
if sample.V < lastValue { // 生了计数器重置,如: 进程 crash 数
resultValue += lastValue // 据丢失,会补上 crash 后面的增量。
}
lastValue = sample.V
}
}
// 样本开始时间点持续的时间到,当前时间前推后的时间距离,如: 指标 X[1m] 为 X 前推 1min,当前时间 02:03:02 ,那么前推结果为
// 02:02:02,也就是取 02:02:02 --> 02:03:02 区间内的所有数据。假设指标每 15s 采一次,即: 采集时间点为 [02:02:16、02:0
// 2:31、02:02:46、02:03:01];
// 那么 durationToStart 为 02:02:16 - 02:02:02 = 00:00:14;
// 同理 durationToEnd 为 02:03:02 - 02:03:01 = 00:00:01;
durationToStart := float64(samples.Points[0].T-rangeStart) / 1000
durationToEnd := float64(rangeEnd-samples.Points[len(samples.Points)-1].T) / 1000 //
// sampledInterval 表示样本数据的第一个点和最后一个点间的时间间隔;
sampledInterval := float64(samples.Points[len(samples.Points)-1].T-samples.Points[0].T) / 1000
// averageDurationBetweenSamples 表示样本数据在区间内每个点的时间间隔,默认是 15s;
averageDurationBetweenSamples := sampledInterval / float64(len(samples.Points)-1)
if isCounter && resultValue > 0 && samples.Points[0].V >= 0 {
// 在 Counter 指标类型时,用斜率公式 “零点时间/区间时间 = 开始时间样本值/结束时间到开始时间样本增量” 算出 推断的外延时间点
durationToZero := sampledInterval * (samples.Points[0].V / resultValue)
// 如果 durationToZero 低于 durationToStart,选取计时器重置的时间点到第一个采样时间点的时间区间作为 durationToStart
if durationToZero < durationToStart {
durationToStart = durationToZero
}
}
extrapolationThreshold := averageDurationBetweenSamples * 1.1
extrapolateToInterval := sampledInterval
// 推断功能主要解决,最后一个采样点发生时间到查询时间存在一定距离,即:查询的是 02:03:02 的结果,但 prometheus 最后一次拉数据为 02:03:01
// 因为设定了一个阈值 extrapolationThreshold,如果超过进行一定追加,达到延长时间采样点至查询目地时间的目的;
// 最后,通过公式 “推断结果/真实结果 = 推断样本时间/真实样本时间” 解出 “查询时间,如 02:03:02 的推断结果”;
// 代码为 resultValue = resultValue * (extrapolateToInterval / sampledInterval)
if durationToStart < extrapolationThreshold {
extrapolateToInterval += durationToStart
} else {
extrapolateToInterval += averageDurationBetweenSamples / 2
}
if durationToEnd < extrapolationThreshold {
extrapolateToInterval += durationToEnd
} else {
extrapolateToInterval += averageDurationBetweenSamples / 2
}
resultValue = resultValue * (extrapolateToInterval / sampledInterval)
if isRate {
resultValue = resultValue / ms.Range.Seconds()
}
return append(enh.Out, Sample{
Point: Point{V: resultValue},
})函数意义:计算区间指标时间窗口内平均增长速率。
从代码看 funcRate 调用返回 extrapolatedRate(vals, args, enh, true, true)。依据上文解读,会返回样本区间内 (最大值-最小值)/时间区间的结果,因为 counter 或 histogram(内部封装了 counter) 是累计值,意味着随时间增长监控指标始终增长。通过计算采样时间的增量代表采样时间内的指标值,再除以时间得出 “每秒指标的增长”,经过推断计算出查询时间点的平均增长率。
6.2 increase
函数意义:样本采集区间内,指标样本的第一个值和最后一个值之间的增长量。
从代码看 funcIncrease extrapolatedRate(vals, args, enh, true, false)。依据上文解读,会返回样本区间 (最大值-最小值) 的结果,同理因为 Counter 是累计值,代表样本增量,经过推断计算出查询时间点的样本增量。
6.3 delta
函数意义:计算样本区间内,指标的第一个元素和最后一个元素的差值。
从代码看 funcDelta extrapolatedRate(vals, args, enh, false, false)。其实本质上功能与 increase 函数类似,只是少了计数器重置方面的考量。
由于这个值被外推到指定的整个时间范围,所以即使样本值都是整数,你仍然可能会得到一个非整数值。
6.4 irate
函数意义:样本采集区间内,指标样本的最后一个值和倒数第二个值之间的增长量。
从代码看 funcIrate instantValue(vals, enh.Out, true)。函数内部调用 instantValue
6.5 histogram_quantile
对于 histogram ,取 rate + [] 表示时间区间内指标的平均增量,
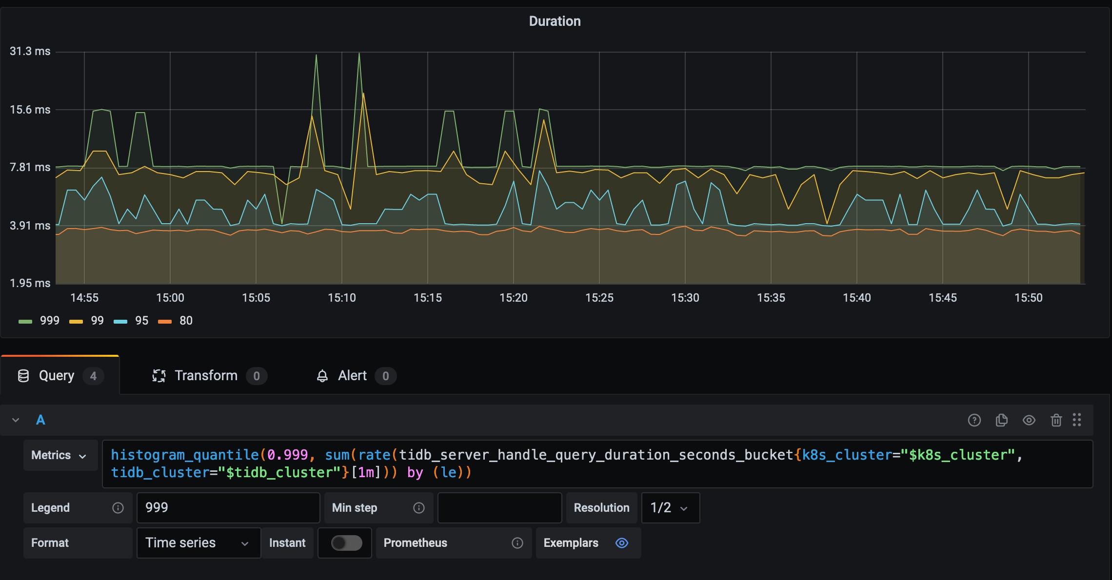
七、TiDB Duration 聚合解读
7.1 获取定义
在 Grafana 可发现 Duration 999 线的定义,如下代码块。
histogram_quantile(0.999, sum(rate(tidb_server_handle_query_duration_seconds_bucket{k8s_cluster="$k8s_cluster", tidb_cluster="$tidb_cluster"}[1m])) by (le))
至于 {k8s_cluster="$k8s_cluster", tidb_cluster="$tidb_cluster"} 标签过滤可以暂时忽略,他是通过 Grafana 变量机制实现的过滤 TiDB Cluster 相关指标的机制。这里主要关注 Prometheus 如果实现数据的聚合,暂时忽略多集群数据的问题。对该问题,详情参考 grafana 变量机制 深入研究。

7.2 Metric 区间
经过简化如下所示,下面开始 “真正” 进入聚合过程分析。
tidb_server_handle_query_duration_seconds_bucket[1m] 集合过程中,最内层先对指标 tidb_server_handle_query_duration_seconds_bucket 通过 “区间向量过滤器” 过滤出 1min 内该指标的所有数据。经过时间戳转译结果,如下代码块所示。 从真实世界时间看,每行数据与上一行相比刚好增加 15s,因为在 TiDB 中默认配置每隔 15s prometheus 从 TiDB、TiKV、PD 中拉取缓存的数据。 4 * 15 = 60s 刚好代表 1min 内所有的数据。
131 @ 1650531198.144 131 @ 2022-04-21 16:53:18
131 @ 1650531213.144 ----> 131 @ 2022-04-21 16:53:33 增加 15s
131 @ 1650531228.144 ----> 131 @ 2022-04-21 16:53:48 增加 15s
131 @ 1650531243.144 131 @ 2022-04-21 16:54:03 增加 15s
7.3 Rete 运算
进入第二层运算,如下代码块所示。
rate(tidb_server_handle_query_duration_seconds_bucket[1m]) rate 函数表示数据点做差,函数原理参考上文。结果显示 1min 内标签为 {instance="172.16.6.155:10080", job="tidb", le="+Inf", sql_type="Begin"} 的指标聚合结果的增量为 0,又因为 prometheus 中保存的是累计值,在 rate 做差后,刚好表示这 1min 内符合 Lable 的指标聚合的增量。

7.4 Sum 运算
进入第三层运算,如下代码块所示。
sum(rate(tidb_server_handle_query_duration_seconds_bucket[1m])) by (le) sum( Metric_XXX ) by (le) 运算目的是为了,聚合除 le 标签外的所有其他指标结果,也就是屏蔽 sql_type、job、instance 的 Label 差异,结果如下:

7.5 Histogram_quantile 运算
进入第四层运算,如下代码块所示。
histogram_quantile(0.999, sum(rate(tidb_server_handle_query_duration_seconds_bucket[1m])) by (le))首先,基于所有 le 做 sort,le 表示每个 bucket 的上边界,下边界由 别的 le 决定。首先判定第 99.9% 个数载哪个 bucket 区间,在用二元一次方程推断出该区间的第 99.9% 的数值。
八、Reference
Prometheus 是怎么存储数据的(陈皓)
Prometheus 指标类型
prometheus两种分位值histogram和summary对比histogram线性插值法原理
Prometheus 原理和源码分析
Prometheus原理和源码分析